How to Use Seshes.Ai
Most brands have no idea how they actually show up inside AI systems, search results are only half the story now. At Seshes AI, we help you see how LLMs talk about you, your competitors, and your market.
This page walks you through what you get with your free AI Visibility Snapshot – and yes, it’s actually free to get started. No credit card. No surprise paywall.
Creating An Account:
✅ What You Get for Free Your AI Snapshot includes: AI Visibility Score Brand mentions across top LLMs Sentiment & tone analysis Competitor visibility in your category Keyword & topic visibility (up to 5 each) 3 brand analysis prompts 3 competitor leaderboard prompts In plain
English: you’ll see whether AI even knows your brand exists — and whether competitors are dominating the narrative where your customers are asking questions.
Setting Up Your First Project
After verifying your email, it’s time to build your first project inside Seshes AI. This walkthrough shows you how to configure your brand settings so you can start measuring how AI systems perceive you, your competitors, and your category.
🧩 What You’ll Do in This Setup : Choose dark or light mode Name your project (brand or company name / URL) Select business type (E-commerce or Standard) Add key products or keywords you want AI to recognize Define topics and categories your brand should appear in Create brand prompts to measure tone, sentiment, and visibility Set competitor prompts to benchmark your space Use automated suggestions or customize everything manually Review your setup and choose free vs paid plan options
🎯 Why This Matters To measure and improve AI visibility, you need to give the system context — your keywords, topics, and brand/industry prompts. This setup phase ensures your first report reflects your real competitive landscape. You’ll learn: Which keywords and topics AI associates with your brand Whether you appear for the searches customers ask AI How LLMs talk about you vs competitors Early opportunities to improve your “AI shelf space”
Seshes Project Manager Dashboard
Your project admin panel is the command center for understanding – and improving – how AI systems perceive your brand. In this walkthrough, you’ll learn how to manage the core elements that shape your AI visibility, product presence, and competitive landscape inside Seshes AI.
🧠 What You’ll Learn In this video, we cover how to: Access your Project Admin Panel from the sidebar Add and manage products (e-commerce) or keywords (content/brand) Use AI-powered suggestion tools to discover new keywords or products Manage brand categories, topics, and brand aliases Refine competitor tracking after your first report Add custom competitor targets Review and edit your prompt library Understand free-tier limits and when to upgrade Launch your first brand or competitor sessionchoose free vs paid plan options
🧩 Why This Matters AI is now a discovery engine — not just a search engine. Your admin panel lets you shape how LLMs: Recognize your brand variations Categorize your products/services Compare you to real competitors Surface your brand (or hide it) in user queries Display you on the “AI shelf” against industry leaders If customers can’t see you inside AI systems… they can’t choose you.
Seshes Dashboards
Seshes Ai Visibility Dashboard
Start your journey with the Seshes Snapshot Report – your first full look at how your brand and products are performing across major Large Language Models (LLMs) like GPT-4, Claude, Gemini, and more.
Start your journey with the Seshes Ai Visibility Snapshot Report – your first full look at how your brand and products are performing across major Large Language Models (LLMs) like GPT-4, Claude, Gemini, and more. ⚡
📊 This report gives you:
✅ Brand Presence: How often your brand is mentioned in AI responses
✅ Visibility: Where your brand ranks when it’s mentioned
✅ Competitor Insights: See who else is appearing beside your products
✅ Prompt Winners & Losers: Identify where you’re winning or falling behind
✅ Citations: Discover which websites LLMs are pulling your mentions from
Download your snapshot, share it with your team, and track improvement week over week. Your brand’s AI presence starts here.
Learn more about the Seshes Ai Visibility Snapshot Report
Seshes Ai Visibility Dashboard
Explore Your AI Visibility – Seshes Overview Demo. See how the Seshes Overview Dashboard turns your brand’s AI visibility into real-time insight. The Seshes Visibility Report is like your snapshot on steroids – giving you your Visibility Score and Presence Score over time, across every major Large Language Model (LLM).
The Seshes Visibility Report is like your snapshot on steroids — giving you your Visibility Score and Presence Score over time, across every major Large Language Model (LLM). Instantly spot which models mention your brand most, how your competitors perform, and where new opportunities are emerging. ✅ Track your top products, keywords, and competitors
📊 In this report, you’ll learn how to:
✅ Visualize performance across GPT-4, Claude, Gemini, and more
✅ Identify strengths, improvement areas, and next steps
The Overview page brings it all together — a complete look at your brand’s standing in the evolving world of AI search.
Seshes Ai Brand Report
Understand How LLMs Talk About Your Brand – Sentiment Report Demo. Discover how Large Language Models (LLMs) describe your brand, products, and tone with the Seshes Brand Sentiment Report.
This report walks through how Seshes analyzes visibility, sentiment, and language recognition scores across major AI models like GPT-4, Claude, and Gemini. See which phrases are most linked to your brand, how tone shifts over time, and whether sentiment stays consistent across different models.
📊 In this report, you’ll uncover:
✅ How AI agents “feel” about your brand
✅ What keywords and phrases they associate with your products
✅ How sentiment trends evolve week to week
Turn these insights into stronger messaging, better content strategy, and higher AI visibility.
Seshes Ai Query insights
The Seshes Prompt Queries Insight Report goes beyond rankings – it reveals how AI models interpret your brand’s intent and tone.
See how your AOE (AI Optimization Engine) Score and GEO (Generative Experience Optimization) metrics evolve over time. Understand not just how often you’re mentioned, but why — and in what context.
📊 In this report, you’ll uncover:
Turn SEO into GEO and take control of how AI models represent your brand’s voice.
Seshes Ai Competitor Reports
Explore Your Competitive Landscape – AI Visibility Report Demo. Unlock how Large Language Models (LLMs) interpret your space with the Seshes Competitive Visibility Report.
This report reveals how your brand stacks up against competitors across major AI models like GPT-4, Claude, and Gemini. See which brands dominate, where your visibility is trending, and uncover new opportunities to rise in AI search.
📊 In this report, you’ll learn how to:
✅ Compare visibility and mentions across your top 5 competitors
✅ Analyze brand overlap and co-mention opportunities
✅ Identify ranking gaps and discoverability trends
✅ Explore keywords, products, and topics driving visibility
See where your brand stands — and where it can win next.
FOR ECOMMERCE SETTINGS
Seshes Ai Shelf View Products Report
The AI Shelf View Report is built for e-commerce teams who need to understand how large language models rank individual products across AI search results – not just brand names.
In this Report, you’ll see how Seshes.ai reveals the actual products LLMs pull when users search for category-level queries (like “top skate shoes”), and how this changes your competitive landscape completely.
🔍 What You’ll Discover:
✅ How AI Models Pull Your Products
✅ Product-Level Share of Voice
✅ Top Movers Across Reports
✅ Full Product Inventory by Brand
✅ Product Ranking by Prompt
This helps you adjust content, FAQs, and product pages to meet the exact intent AI models respond to.
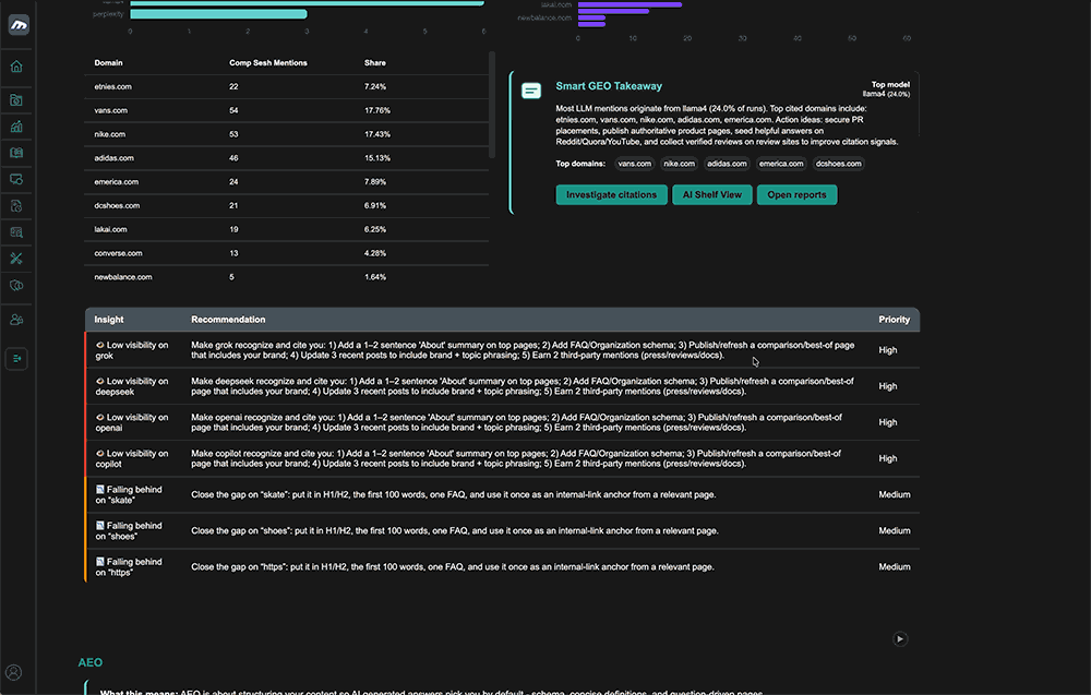
Actionable Takeaways & insights
The Seshes Actionable Takeaways & Insights Report is what you need to know, and what you need to do to improve your brand position and rankings between each contest. This is your AEO coach – with targeted insights and lessons for dominating brand and product results in LLM searches.

Actionable recommendations and prioritized tasks for your brand. Use your Seshes data to boost AI visibility with latest insights and action steps to improve your overall AEO & GEO Scores.
🔍 What You’ll Discover:
✅ GEO Visibility – Smart Takeaways & Action Items
✅ AEO Visibility – Smart Takeaways & Action Items
✅ Brand Sentiment & Tone – Smart Takeaways & Action Items
AEO (answer engine optimization) is about being found and GEO (generative engine optimization) is about being understood.
Find out more in our support center
Articles, Help Topics, Frequently Asked Questions, Demos and more
MORE RESOURCES
- From Search to Suggestion:Why LLMs Are Rewriting Product Discovery and Brand Visibility

- BFCM 2025: What Agencies Must Learn From the Most AI-Driven Shopping Weekend in History

- BFCM 2025: What Every CMO Needs to Know About Buyer Behavior, AI Influence, and the New Ecommerce Reality

- Getting Started with Seshes.ai

Track your brand on LLMs

Reach millions of consumers who are using
AI to discover new products and brands

3 Comments